api.rest | The REST endpoint layer for WP3 Pro. | Open | - |
event.stream | Live event stream viewer. | Open |  |
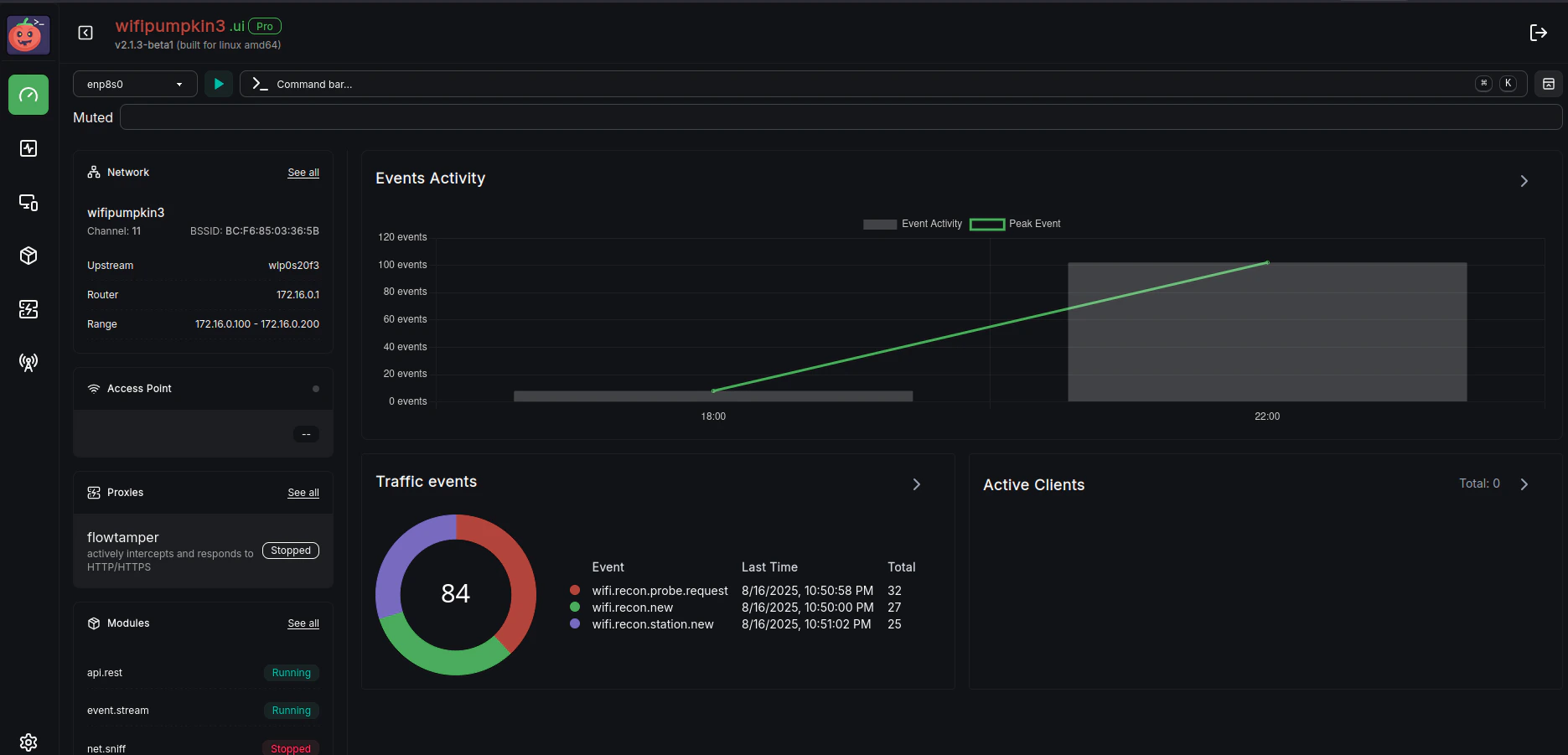
net.sniff | Capture and inspect network packets silently in the background. | Open |  |
update | Handles update checks and related operations. | Open | - |
web.ui | Web UI for real-time interaction with WP3 Pro. | Open |  |
web.remote | Reverse SSH tunnel to expose local Web UI and API through a VPS. | Open |  |
wifi.recon | Monitor wireless networks and perform 802.11 deauthentication attacks. | Open |  |
wifi.spam | 802.11 Beacon frame generator for wireless simulation and stress testing. | Open |  |
http.server | Lightweight HTTP server module for serving files or handling requests. | Open | - |
creds.monitor | Real-time monitoring and listing of credentials collected during sessions. | Open |  |
epaper.ui | The epaper UI interface for Raspberry Pi Zero. | Open |  |
sys.autorun | Automatically executes predefined commands or scripts during system startup. | Open |  |
wifi.connect | Provides Wi-Fi scanning, password handling and automatic connection to available wireless networks. | Open |  |